Подсоедините навигационную антенну к SMA разъёму. Антенна должна располагаться снаружи помещения и смотреть в небо, без затенения антенны деревьями или соседними строениями. Подключите блок питания из комплекта поставки RTK станцииTractor Pilot R1к сети переменного тока.
Станция должна располагаться на расстоянии не более 30км от места проведения сельскохозяйственных или геодезических работ. Чем ближе, тем лучше - т.к обычно точность позиционирования в RTK-режиме падает на 1мм на каждый километр удаления от RTK-станции.

Прикрутите к стене DIN-рейку (или используйте монтажный шкаф с встроенной DIN-рейкой).

Повесьте на DIN-рейку RTK-станцию, используя специальное крепление на задней стороне корпуса станции.
Для настройки RTK станции R1 есть два варианта:
- Настройка через веб-интерфейс
- Настройка через встроенное приложении при помощи клавиатуры и мыши, подключенных к USB-портам станции и экрана, присоединенного к HDMI порту станции. Процесс описан в главе "Настройка" этого документа. Чтобы графический интерфейс запустился монитор должен быть уже подключен во время загрузки устройства.
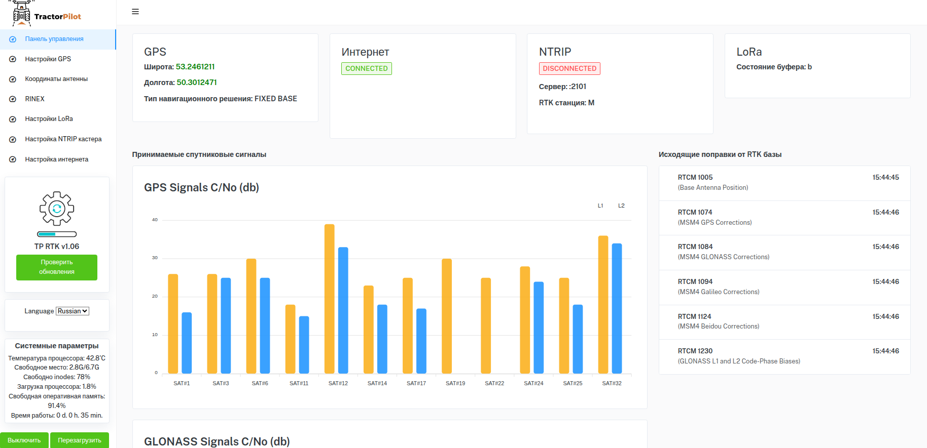
Самый простой вариант - подключить станцию к роутеру RJ-45 Ethernet кабелем. После этого по адресу http://tprtk.local будет доступен веб-интерфейс для настройки станции
Настройка станции состоит из двух основных действий:
- Внести в настройки точные координаты GPS антенны
- Прописать настройки NTRIP-кастера, на который станция будет передавать поправки. Далее NTRIP-кастер будет раздавать поправки от RTK станции множеству абонентов.
Настройка координат GPS антенны
Для определения координат антенны, выберите в левом меню пункт "Координаты антенны"
Для определения координат антенны станции можно либо вызвать геодезиста, либо возпользоваться одним из трёх встроенных методов определения координат:
TG cообщество

